Dashboards

Use dashboards to monitor instance health metrics

Using the taskbar on the left, you can click on the topmost button to open a list of the available dashboards, that you can use to monitor your SQL Server instances.

QMonitor uses Grafana dashboards: Grafana is a powerful data analytics platform that provides advanced dashboarding capabilities and represents a de-facto standard for monitoring and observability applications.

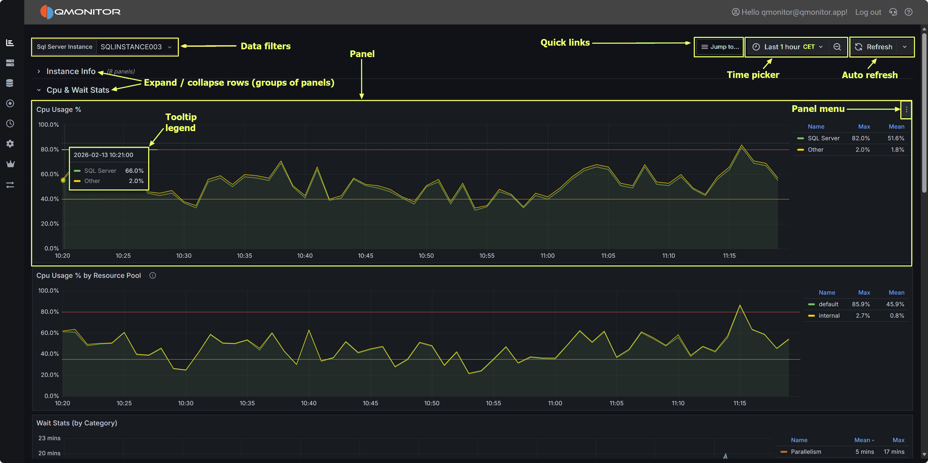
Dashboard Overview QMonitor dashboard showing multiple metrics panels with time picker and filters

Time Range Selection

All the data in the dashboards can be filtered using the time picker on the top right corner: it offers predefined quick time ranges, like “Last 5 minutes”, “Last 1 hour”, “Last 7 days” and so on. These are usually the easiest way to select the time range.

If you want, you can also use absolute time ranges, that you can select with the calendar on the left side of the time picker popup. You can use the calendar buttons on the From and To fields to pick a date or you can enter the time range manually.

Panel Interactions

  • Zoom: Click and drag on any graph to zoom into a specific time range
  • Tooltips: Hover over data points to see exact values and timestamps
  • Full Screen: Click the panel menu (⋮) and select “View” to expand a panel to full screen (press Escape to exit)
  • Panel Menu: Click the three dots (⋮) in the top-right corner of any panel for additional options

Legend Controls

  • Isolate a series: Click a legend item to show only that metric
  • Toggle visibility: Ctrl+click to show/hide multiple series
  • Sort: Some legends allow sorting by current value or name

Refresh and Auto-Update

  • Use the refresh button (🔄) in the top-right to manually reload data
  • Dashboards auto-refresh at intervals (typically every 30 seconds or 1 minute)
  • The refresh interval is shown next to the refresh button

Instance and Database Filters

At the top of most dashboards, you’ll find dropdown filters to narrow your view:

  • Instance: Select one or more SQL Server instances
  • Database: Filter by specific databases (where applicable)
  • Click “All” to select all options, or choose individual items

Global Overview

An overall view of your SQL Server estate

Instance Overview

Detailed information about the performance of a SQL Server instance

Query Stats

General Workload analysis

SQL Server Events

Events analysis

SQL Server I/O Analysis

SQL Server I/O Analysis

Capacity Planning

An overall view of resource consumption to plan resource upgrades

SQL Server Agent Jobs

Check the job activity

Index Analysis

Missing Indexes and Possible bad Indexes

Always On Availability Groups

Check High Availability of databases

Geek Stats

Geek Stats

Custom Metrics

Custom Metrics