Errors
Details about errors occurring on the instance
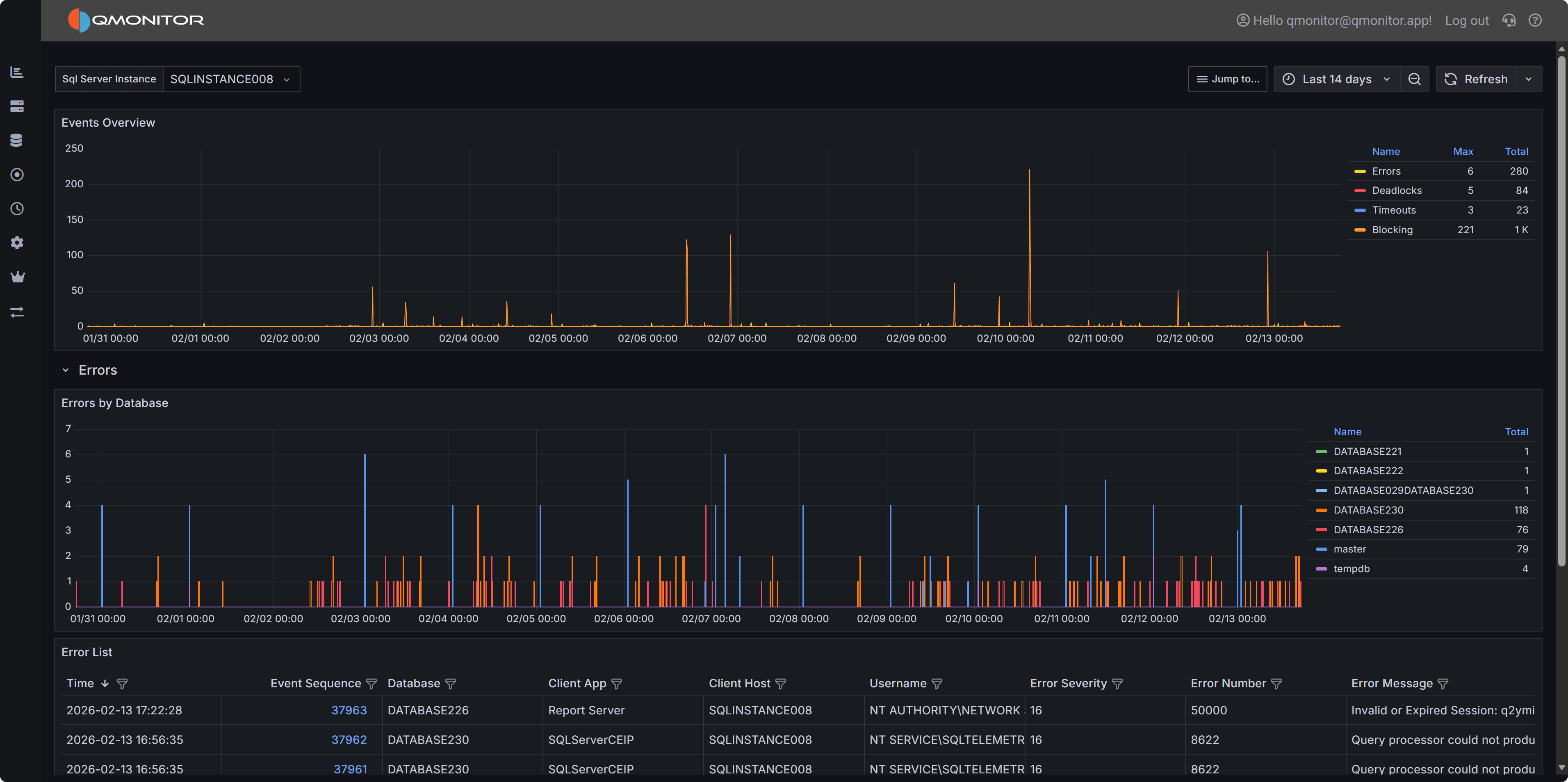
The Events dashboard shows the number of events that occurred on the SQL Server instance during the selected time range.
SQL Server Events dashboard showing events by type
The top chart breaks events down by type:
Expand a row to view a chart for that event type by database and a list of individual events. Click a row’s hyperlink to open a detailed dashboard for that event type, where you can inspect the event details.