Issues

Check instance health with issues

The Issues page lists all problems detected across your monitored SQL Server instances, helping you track configuration violations, performance issues, and operational concerns in one centralized view.

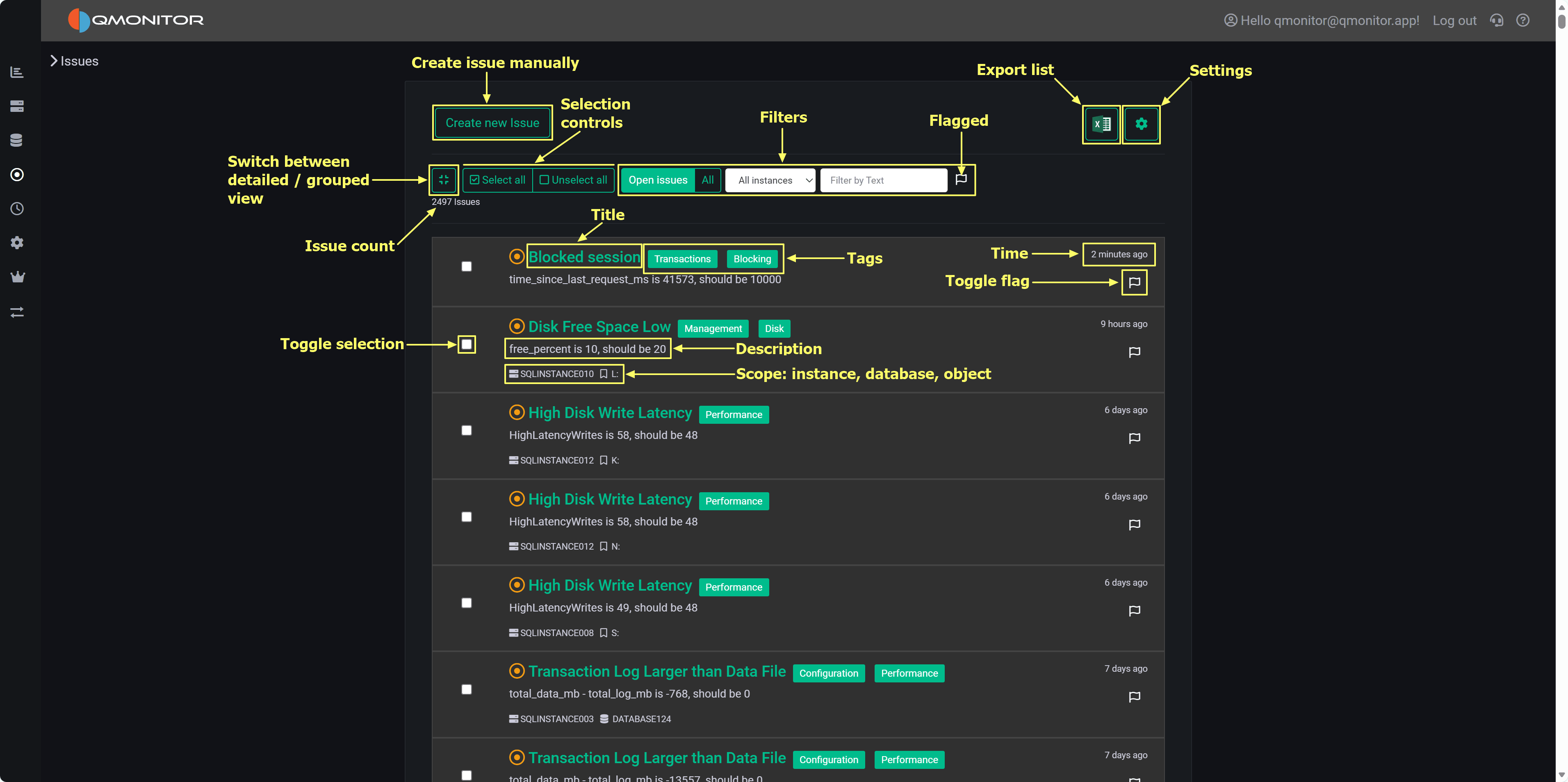
Issues List Issues page showing detected problems with filtering and grouping options

How Issues Work

Issue Creation: Issues are automatically created when SQL Server instances violate rules defined in policies. Rules are organized as Policies (containers) and Predicates (individual checks). When a predicate fails evaluation, an issue is opened, similar to a ticket in an issue tracking system or a GitHub issue.

Evaluation Schedule: The background evaluation engine runs on a schedule:

  • Diagnostic policy: Checks instance configuration and best practices once per day
  • Performance policy: Evaluates runtime performance predicates every 5 minutes

Automatic Resolution: When a previously failing predicate passes in subsequent evaluations, the corresponding issue is automatically closed. The system prevents duplicate issues—if an issue already exists for a predicate/instance combination, it’s updated rather than creating a new issue.

Manual Issues: Use the Create new issue button to manually record problems not detected by policies, such as operational incidents, investigations, or tasks.

Page Controls

Top Toolbar

Left Side:

  • View Toggle (grid icon): Switch between detailed view (individual issues) and grouped view (issues organized by predicate)
  • Create new issue (green button): Manually create issues for ad-hoc tracking
  • Select all / Unselect all: Bulk select issues for actions
  • Close Selected: Appears when issues are selected; closes all selected issues in one operation

Center - Filters:

  • Open issues / All: Toggle between open issues only (default) or include closed issues
  • Instance dropdown: Filter by specific SQL Server instance
  • Text search: Search issue titles, descriptions, or instance names
  • Flagged only: Show only issues marked with the flag for follow-up

Right Side:

  • Export (Excel icon): Download the current issues list as an Excel file
  • Settings (gear icon): Open the Policies page to view and edit rules

Issue Count: Total number of issues matching current filters displays below the toolbar (e.g., “2496 Issues”)

Issue List Views

Detailed View (Default)

Each issue row displays:

  • Checkbox: Select for bulk actions
  • Title (green text): Predicate name describing the problem. Click to open the Issue Detail page with remediation guidance and evaluation history
  • Description: Specific failing condition (e.g., “free_percent is 10, should be 20”)
  • Category Tags: Colored badges (Performance, Management, Configuration, Disk, etc.) indicating issue type. Click a tag to add that category to the search filter and find similar issues across instances.
  • Scope: Instance name and affected object (database or component) shown with icons
  • Created Date: Relative time when issue was opened (e.g., “2 minutes ago”, “6 days ago”)
  • Flag Button (🚩): Click to mark/unmark the issue for follow-up

The list uses infinite scrolling to automatically load more issues as you scroll down.

Grouped View (By Predicate)

Issues Grouped View Grouped view showing issue counts per predicate

Toggle to grouped view to see predicates with their issue counts instead of individual issues. Each row shows:

  • Predicate name (green text) with internal identifier in brackets
  • Issue count: Number of instances failing this predicate

Use grouped view to quickly identify frequently failing predicates and prioritize policy-level fixes. Click a grouped row to expand and see underlying issues or drill into the predicate detail page.

Working with Issues

Triaging: Start with Open + Flagged filter to focus on urgent problems. Flag critical issues using the flag button so they appear when this filter is active.

Bulk Operations: Select multiple issues using checkboxes, then click Close Selected to resolve them in one operation. This preserves issue metadata and records who closed them and when.

Filtering by Instance: Use the instance dropdown to focus on specific servers. This is particularly useful when different team members are responsible for different instances, or when investigating problems on a specific server.

Reviewing History: Switch to All (instead of Open issues) to include closed issues in the list. Review closed issues to analyze trends, understand recurring problems, or audit remediation efforts.

Exporting Data: Click the Excel icon to export the current filtered list. Use exports to share findings with stakeholders who don’t have QMonitor access, create reports for management, or perform offline analysis.

Viewing Details: Click any issue title to open the Issue Detail page showing:

  • Complete problem description
  • Suggested remediation steps
  • Evaluation history showing when the issue was detected and resolved
  • Related configuration or performance metrics

Managing Policies: Click the settings (gear) icon to open the Policies page where you can:

  • View and edit policy configurations
  • Adjust predicate parameters and thresholds
  • Configure notification settings for specific rules
  • Enable or disable predicates

Issue Categories

Category tags help you quickly identify issue types. Common categories include:

  • Performance: Runtime performance problems (high latency, CPU pressure, memory issues)
  • Configuration: Best practice violations or suboptimal settings
  • Management: Operational concerns (backup issues, maintenance problems)
  • Disk: Storage-related issues (low free space, slow I/O)
  • Blocking: Query blocking and locking problems
  • Transactions: Transaction log and commit issues

Best Practices

Daily Workflow: Check Open + Flagged issues each morning to identify overnight problems. Flag new critical issues as you review them so they’re easy to find later.

Documentation: When closing issues, document the resolution in the issue detail page. This creates a knowledge base for similar issues in the future.

Trend Analysis: Periodically review All issues (including closed) to identify recurring problems. Predicates that fail repeatedly may indicate underlying configuration issues, capacity constraints, or application patterns that need addressing at a higher level than individual issue resolution.

Policy Tuning: Use the grouped view to identify predicates generating excessive false positives. Adjust thresholds in the Policies page to reduce noise while maintaining protection for genuine problems.


Issue Details

Details of an issue

Policies

Policies

Predicates

Predicates

Predicate Details

Predicate Details